Web Portal User Documentation
Breadcrumbs

Portal Forecast

On the forecast can be predicted drilling process. Processes distribution for the nearest 5 days displayed on the forecast calendar. Planned drilling processes can be added, removed or edited.

image-20230403-035558.png

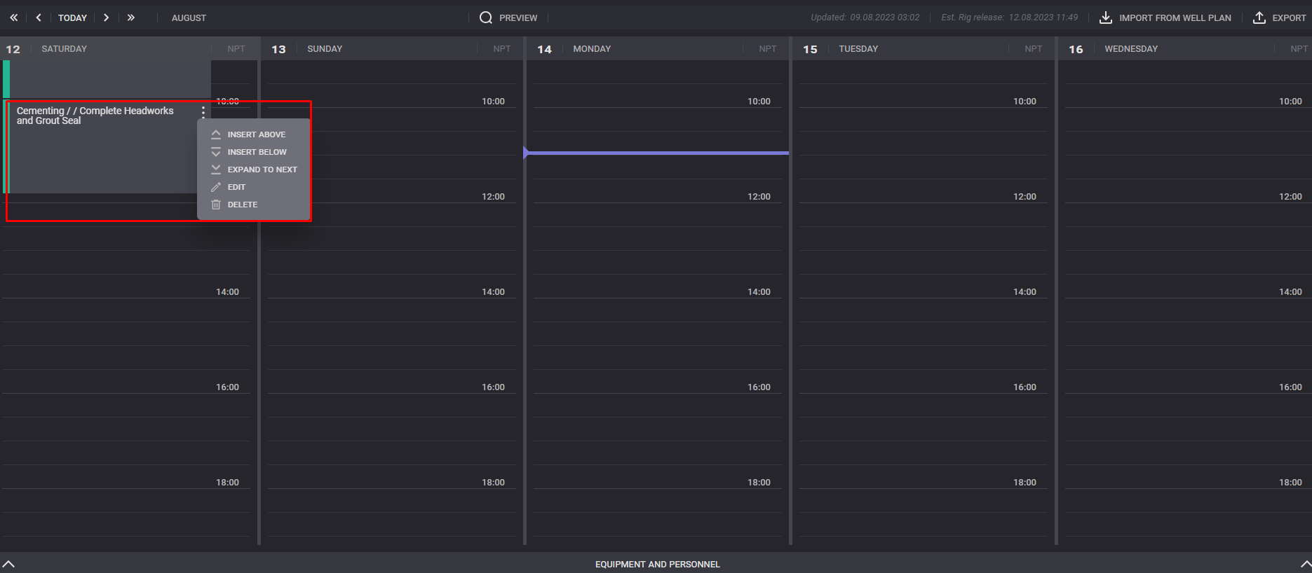
Click on “…“ of existing process expands available actions.

image-20230814-135705.png


Insert above action will add new process card above the selected process.

Insert below action will add new process car below the selected one.

Edit option allow to change the color, description and timing of the process.

Click on Delete option to remove the process from the list.

Click on the Equipment and personnel in the bottom of the page expands additional calendar with list of involved equipment for each day.